Усилители Music Angel

    XD500MKIII
    XD800MKIII
    XD845MKIII
    XD845LE
    XD850MKIII
    XD8502AIII
    XD900MKIII
    T24 фонокорректор

Ламповый усилитель XD500MKIII: EL34, 2х50 Вт Ламповый усилитель XD800MKIII: KT88, 2х65 Вт Ламповый усилитель XD845MKIII: 845, 2х20 Вт Ламповый усилитель XD850MKIII: 300B, 2х9 Вт Ламповый усилитель XD8502AIII: 300B, 2х9 Вт Предварительный ламповый усилитель XD900MKIII: 12AU7, 12AX7

Усилители ARIA

    MINI 6
    MINI 5.1
    MINIP1
    MINIL3
    MINIP14

Ламповый усилитель MINI 6: KT88, 2х60 Вт Ламповый усилитель MINIP1: 6AQ5, 2х10 Вт Ламповый усилитель MINIL3: EL34, 2х35 Вт Ламповый усилитель MINIP14: 6P14, 2х10 Вт

Усилители LACONIC

    AZUR H2
    HA-02
    HA-03B
    HA-03B2
    HA-03M
    Lunch Box Pro

Ламповые усилители LACONIC HA-02,03B/B2/M: 6N6P, 2х1,2 Вт на 300 Ом

Акустические системы

    Music Angel One
    Music Angel 2.5
    Music Angel TK-10
    DIVA 5.2

Акустическая система Music Angel One: 20 - 100 Вт, 38 Гц - 30 кГц, 86 Дб/Вт/м Акустическая система Music Angel 2.5: 20 - 200 Вт, 20 Гц - 30 кГц, 86 Дб/Вт/м Акустическая система Music Angel TK-10: 10 - 250 Вт, 45 Гц - 22 кГц, 8 Ом, 97 дБ/Вт/м Акустическая система DIVA 5.2: 10 - 150 Вт, 36 Гц - 20 кГц, 90 дБ/Вт/м

Комплектующие

    Лампы
    Кабели

КТ 88: Filament Voltage 6.3 V Filament Current 1.6 A Plate Voltage (max) 800 V Plate Current (max) 230 mA Plate Dissipation (max) 40 W 845: D.C. Plate Voltage 1250 D.C. Grid Voltage -98 Peak A.F. Grid Voltage 93 D.C. Plate Current (ma.) 95 Power Output (watts) 15 21 300B: Filament Voltage 5 V Filament Current 1.2 A Plate Voltage (max) 450 V Plate Current (max) 100 mA Plate Dissipation (max) 40 W

Это интересно

Оконечные усилители стереоканалов двухкаскадные. На одном триоде лампы 6Н2П собран усилитель напряжения. Усилитель мощности (пентод 6П14П) для уменьшения нелинейных искажений работает в режиме класса А. С вторичных обмоток трансформаторов Тр1 и ТрЗ через переменные резисторы сопротивлением 47 кОм в катодные цепи лампы 6Н2П подается напряжение отрицательной обратной связи. Величина этой связи подбирается при регулировке так, чтобы получить номинальную выходную мощность каждого канала 2 Вт при коэффициенте нелинейных искажений менее 1% и входном напряжении 500 мВ (на частоте 1000 Гц).
    Левый триод лампы 6Н8С служит для усиления напряжения, правый является фазоинвертором. На лампе Л9 6Н7С собраны усилители, создающие напряжение, необходимое (около 30 в) для работы двухтактного каскада усилителя мощности на триодах 6С4С. Двухтактный каскад работает в режиме АВ1, при этом нелинейные искажения и анодный ток покоя незначительны.
    Чувствительность усилителя 1в при выходной мощности 6 Вт и обратной связи (с вторичной обмотки трансформатора Тр5 в катодную цепь левого триода 6Н8С) глубиной 20 дБ. Нелинейные искажения при этом менее 0,1%.
    В случае отсутствия ламп 6С4С в двухтактном каскаде можно применить две лампы 6Н6П (по два параллельно соединенных триода в каждом плече). При использовании ламп 6Н6П в усилителе производятся следующие незначительные изменения: напряжение питания уменьшается с 290 до 250 В; напряжение смещения снижается с -67 до -15 В; на входе усилителя лучше поставить делитель напряжения; с лампой 6Н6П вместо 6Н8С и 6Н7С хорошо работает лампа 6Н1П.
    Менее сложный по конструкции, но более мощный высококачественный двухканальный УМЗЧ из книги МРБ-407/1961 собран на 11 лампах. Выходная мощность усилителя 30 Вт при коэффициенте нелинейных искажений на частоте 400 Гц менее 0,5 %. Полоса воспроизводимых частот составляет 30...15000 Гц.
    Разделение каналов происходит на частоте 800 Гц. Для этого служат фильтры на каждого из каналов (рис.50), а в остальном оба канала усиления совершенно идентичны. Оба усилителя охвачены ООС, которую можно регулировать в пределах 12 дБ, добиваясь качественного звучания. Особенностью схемы является подача смещения на управляющие сетки выходного каскада от отдельного стабильного источника, что, по замыслу автора конструкции, позволяет наилучшим образом обеспечить симметрию двухтактного каскада.
    Еще более простой и менее мощной, но весьма схожей со схемой Романюка является двухканальный усилитель низкой частоты Б. Яунземса (МРБ-1974). На рис.51 приведена схема простого двухканального усилителя, собранного на пяти пальчиковых лампах. Усилитель воспроизводит полосу частот от 50 Гц до 15 кГц. Коэффициент нелинейных искажений на частоте 1000 гц составляет 1,0%, а на границах частотного диапазона не более 3%. Выходная мощность канала усиления высших звуковых частот 2 Вт, а канала усиления низших звуковых частот - 4 Вт. Чувствительность усилителя 130 мВ, уровень фона на выходе низкочастотного канала - 50 дБ, а коэффициент взаимномодуляционных искажений высокочастотного канала не более 1,5%.
    Низкочастотный сигнал с общего регулятора громкости R1 поступает на сетку левого (по схеме) триода лампы Л1 типа 6Н2П, работающего во всем спектре звуковых частот. Разделение на высокочастотный и низкочастотный каналы происходит после этого каскада. Сигналы высших звуковых частот через фильтр С7, СЗ, R11, С9, R10 поступают на правый (по схеме) триод лампы Л1, усиливаются и далее подводятся к управляющей сетке лампы Л2 оконечного каскада. Функции регулятора тембра высших, звуковых частот выполняет потенциометр R11. Диапазон регулировки на частоте 15 кГц +15 дБ. Высокочастотный канал охвачен отрицательной обратной связью, напряжение которой снимается с вторичной обмотки трансформатора Тр1 и подается в катодную цепь лампы Л1 первого каскада высокочастотного усилителя.
    Выходной каскад этого усилителя выполнен на однотактной схеме на лампе Л2 типа 6П14П. Каскад охвачен отрицательной обратной связью, создающейся за счет отсутствия блокировочного конденсатора на сопротивлении автоматического смещения R15. Дополнительное подавление низших частот в высокочастотном канале создается цепью отрицательной обратной связи, напряжение которой снимается с сопротивления R29, включенного во вторичную обмотку низкочастотного трансформатора, и подается в катодную цепь лампы первого каскада высокочастотного канала. Низкочастотный канал усилителя трехкаскадный. Он выполнен на лампах ЛЗ типа 6Н2П и Л4, Л5, типа 6П14П.
    Напряжение сигнала поступает на первый каскад канала низших звуковых частот через заградительный фильтр R4, СЗ, R5, С4. Регулировка тембра низших звуковых частот осуществляется...
    Далее...

 

Информация

 
 

Ламповый High-End

 

ЧАСТЬ 12

 

В канале высших звуковых частот (лампы Л2 и ЛЗ) для ослабления низших и средних частот переходные конденсаторы С1 и СЗ, а также конденсатор в цепи смещения первого каскада С2 имеют емкость значительно меньше обычной величины. Оконечный и предоконечный каскады охвачены отрицательной обратной связью, напряжение которой подается в цепь катода второго каскада.

Канал средних частот имеет два каскада усиления напряжения, выполненных на правой половине лампы Л1 и лампе Л4 и двухтактный оконечный каскад на лампах Л5 и Л6. Цепь частотного разделения имеет здесь наиболее сложную задачу: необходимо ослабить низшие и высшие частоты при хорошем усилении средних частот. Ослабление низших частот достигается за счет уменьшения емкости переходных конденсаторов С11 и С14 и конденсатора цепи смещения С13, т. е. такими же средствами, как в канале высших частот, но емкости конденсаторов здесь больше. Ослабление высших частот достигнуто за счет шунтирующего действия конденсаторов С12 и С15. Фазоинверсный каскад выполнен по схеме с заземленной сеткой на правой половине лампы Л4. Такая схема обладает хорошей симметричностью и удобна для введения обратной связи. Напряжение обратной  связи  подается  на  сетку  правого триода лампы  Л4.   Может показаться, что при такой схеме обратная связь будет действовать только на правый триод лампы Л4. Однако это не так. Правый и левый триоды лампы Л4 включены совершенно симметрично. На сетку левого триода подается прямой сигнал; из-за сопротивления связи между каскадами он действует и на сетку правого триода. Глубина обратной связи зависит от соотношения величин сопротивлений R22 и 1?24.Конденсатор С20 предотвращает возникновение высокочастотной генерации. Для подъема низших и высших частот усиление среднечастотного канала в несколько раз занижено делителем напряжения R14, R15. Чем больше ослабление этого делителя, тем выше может быть относительный подъем частотной характеристики в области высших и низших частот.

Обозначение
по схеме

Количество
витков

Марка и диаметр
провода

Сердечник

Тр1

 

 

Ш-12х12

I

1500

ПЭЛ 0.14

 

II

41

ПЭЛ 0,74

 

ТР2

 

 

Ш-16х24

I

1000x2

ПЭЛ 0.14

 

II

40+5

ПЭЛ 0,74

 

ТРЗ

 

 

Ш-20х30

I

1500x2

ПЭЛ 0.14

 

I

45+45

ПЭЛ 0,74

 

Тр4

 

 

Ш-25х64

I

286

ПЭЛ 0,68

 

II

44

ПЭЛ 0,68

 

III

285

ПЭЛ 0,68

 

IV

44

ПЭЛ 0.68

 

V

600

ПЭЛ 0,41

 

VI

18

ПЭЛ 2,1

Ш-16х24

Др1

1200

ПЭЛ 0,34

 

Канал  низших  частот  выполнен  по аналогичной  схеме,  за  исключением  цепи частотного разделения. Для ослабления высших и средних частот в первом каскаде канала (лампа Л7а) введена отрицательная обратная связь, напряжение которой подается с анода на сетку лампы Л7а через конденсаторы С23, С24, С22. Кроме того, вход второго каскада (лампа Л8а) зашунтирован конденсатором С28.

Выпрямитель (рис.54) имеет фильтр для оконечных каскадов низших и средних частот и всех остальных каскадов усиления.

Детали усилителя расположены на монтажных платах (рис.55).

Данные трансформаторов и дросселей приведены в таблице.

Звуковоспроизводящая установка В. Власенко (МРБ-1969) выполнена по трехканальной схеме, что позволяет усиливать диапазон частот от 20 Гц до 20 кГц. Кроме общей регулировки усиления с тонкомпенсацией глубиной 50 дБ, каждый канал имеет отдельную регулировку усиления, что дает возможность в широких пределах регулировать тембр звука. Номинальная выходная мощность низкочастотного канала -6 Вт при коэффициенте нелинейных искажений 1%, среднечастотного - 4 Вт при нелинейных искажениях 0,7 % и высокочастотного - 2 Вт при искажениях 1 %. Уровень фона - 65 дБ. Минимальная чувствительность при номинальной выходной мощности - 50 мВ. Мощность, потребляемая от сети, - не более 100 Вт.

При работе установки входной сигнал поступает на один из ее входов Вх1, Вх2 (рис.56). Ко входу Вх1 подключаются источники сигнала напряжением более 3 В, ко входу Вх2 - напряжением от 50 мВ до 3 В.

Первый каскад усилителя собран на левой половине лампы Л1. С его нагрузки через конденсатор СЗ усиливаемый сигнал подается на тонкомпенсированный регулятор громкости R5, R7, R8, С4 и С5.

На левой половине лампы Л2 собран второй каскад усилителя. Для согласования его   выхода   с   входным   сопротивлением   нагрузочных   фильтров   и   уменьшения нелинейных искажений каскад охвачен глубокой отрицательной обратной связью.

Через конденсатор С6 и регуляторы тембра R12, R13, R14 сигнал проходит на входы разделительных фильтров, каждый из которых пропускает только определенные частоты. Таким образом, весь диапазон усиливаемых частот разбивается на три поддиапазона.

Схема лампового усилителя

С фильтра С9, R17, С8, R16 начинается канал низких частот. Его фазоинверторный каскад собран на правой половине лампы Л2, а выходной-на двух лампах ЛЗ, Л4. Симметрия выходного каскада устанавливается переменным резистором   R31.

Для уменьшения нелинейных искажений и снижения выходного сопротивления канал низких частот охвачен отрицательной обратной связью, напряжение которой снимается с вторичной обмотки выходного трансформатора Тр2 и через резистор R33 подается на второй каскад усилителя. Канал низких частот нагружен на динамический громкоговоритель типа 6ГД-1 РРЗ, подключенный к обмотке 6 - 7 выходного трансформатора Тр2.

 

Канал средних частот начинается с фильтра СЮ, R18, С11, R19, фазоинвертор его собран на правой половине лампы Л1, а выходной каскад - на двойном триоде Л5. Симметрия выходного каскада устанавливается резистором R39. Нагрузкой его служит динамический громкоговоритель типа 5ГД-1 РРЗ.

 

Управляющие сетки выходных ламп обоих каналов имеют фиксированное смещение. Обеспечивает его выпрямитель, выполненный на диодах Д1 - Д2 по схеме удвоения напряжения, питающийся от накальной обмотки 4-5 силового трансформатора Тр1.

Канал высоких частот имеет на входе фильтр С18, R40, С19. Выходной каскад его собран на лампе Л6 и нагружен на два   динамических   громкоговорителя 1ГД-1 РРЗ.

Для уменьшения уровня фона нити накала ламп Л1 и Л2 питаются постоянным током от выпрямителя на   диоде ДЗ с фильтром на транзисторах Т1, Т2.

Силовой трансформатор Тр1 можно взять любой, мощностью не менее 100 Вт, намотав дополнительную обмотку 6 - 7 на 12 В для питания выпрямителя накала ламп. Транзистор Т1 необходимо укрепить на изолированном от шасси радиаторе (медной пластине толщиной 1...3 мм и размером 50x50 мм) для лучшего его охлаждения. Диоды выпрямителя анодного питания шунтируют резисторами сопротивлением 80...100 кОм. Индуктивность дросселя Др1 не менее 3...4 Гн, рабочий ток 150-200 мА.

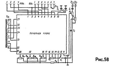
Блок усилителя имеет размеры 290x210x130 мм. Его лучше всего смонтировать на рекомендуемой печатной плате (рис.57). Это даст возможность избежать ошибок в монтаже и упростит настройку (особенно борьбу с фоном). Рядом с печатной платой на специальной скобе размещают выходной трансформатор Тр2 и конденсаторы С24 и С7. Схема соединений в блоке усилителя изображена на рис.58. Если же нет возможности сделать печатный монтаж, то при обычном монтаже следует соблюдать правила прокладки проводов накала и общей "земли". Иначе трудно получить уровень фона 65 дБ.

Намоточные данные выходных трансформаторов приведены в таблице.

Обозначение
по схеме

Число
витков

Провод

Сердечник

Тр2

 

 

Ш19Х2

1 - 2

1140

ПЭЛ 0.18

 

2-3

860

ПЭЛ 0,18

 

3 -4

860

ПЭЛ 0,18

 

4-5

1140

ПЭЛ 0,18

 

6 -7

100

ПЭЛ 0,74

 

ТрЗ

 

 

Ш16х26

1 - 2

1000

ПЭЛ 0,15

 

2-3

1000

ПЭЛ 0,15

 

4-5

35

ПЭЛ 0,64

 

Тр4

 

 

Ш12х12

1 - 2

1000

ПЭЛ 0,12

 

25

ПЭЛ.0,64

 

 

 

Радиолюбительский High-End. К.: "Радiоаматор", 1999, 112 с. с ил.

 

Часть [1]  [2]  [3]  [4]  [5]  [6]  [7]  [8]  [9]  [10]  [11]  [12]  [13]  [14]  [15]  [16]  [17]  [18]  

 

Статьи

Ламповый звук
Тайны лампового звука
Волшебство лампового звука [1] [2]
Когда лампа лучше, чем транзистор [1] [2]
Почему вакуумный триод звучит музыкально
Схемотехника ламповых усилителей
Лампы или транзисторы? Лампы!
Однотактный ламповый усилитель для начинающих
Двухтактные ламповые усилители
Оконечный пушпульный усилитель - схема Уильямсона-Хафлера-Кероеса
Рекомендации по повторению реплики схемы Уильямсона-Хафлера-Кероеса
Однотактный усилитель с непосредственной связью. Схема Loftin-White [1] [2]
Трехламповый усилитель Губина
Однотактник на 300В
Усилители низкой частоты
Расчет каскада с нагрузкой в аноде
Однотактный усилитель на лампе 807 [1] [2]
Циклотрон. Мощный усилитель с выходными лампами ГУ-50
SE на RB300
Однотактный усилитель мощности на 300В. Модель WE91 для 90-х годов [1] [2]
Как улучшить звучание HI-FI системы [1] [2] [3] [4] [5] [6]
Лампы и звук: назад, в будущее [1] [2] [3] [4] [5]
Однотактный ламповый ... [1] [2] [3] [4] [5] [6] [7] [8] [9] [10]
Апгрейд усилителя XD845MKIII [1] [2]
"Усилитель" для наушников на SRPP [1] [2] [3] [4] [5] [6]
Ламповый High-End [1] [2] [3] [4] [5] [6] [7] [8] [9] [10] [11] [12] [13] [14] [15] [...]
Обзор журнала Glass Audio за 1998 год [1] [2]
Обзор журнала Glass Audio за 1999 год
Корректор для винила
Компенсированные регуляторы громкости
Усилитель НЧ
Даешь ONGAKU!
Tubesaurus Rex
Усилитель НЧ с комбинированной обратной связью
Прибор для измерения напряжения накала высоковольтных кенотронов
George Ohm живет в Харькове
Ревизия однотактного усилителя с межкаскадным трансформатором
Усилитель мощности НЧ с высоким КПД
Двухканальный усилитель НЧ
Усилитель НЧ с клавишным переключателем
Радиотрансляционные установки ТУ-50 и ТУ-100
Портативный проигрыватель
Усилитель НЧ
Усилитель без выходного трансформатора
Усилители без выходного трансформатора
Лампово-полупроводниковый УМЗЧ
Акустика
Бытовые акустические системы [1] [2] [3] [4] [5] [6] [7] [8] [9] [10] [11] [12] [13]
Там, где живут басы [1] [2] [3] [4] [5] [6]
The Onken Enclosure
Категории слухового восприятия [1] [2]
Три взгляда на акустику помещений [1] [2]
Акустика в которой мы живем [1] [2]
Акустика офисов
Мифы звукоизоляции
Акустика отделочных материалов
Акустический агрегат с объемным звучанием
Акустические свойства домашней мебели
Акустические линзы для громкоговорителей
Акустические измерения в практике радиолюбителя
Акустический фазоинвертор
Акустика студий [1] [2]
Полезные советы разработчиков Hi-End
Триод против пентода. Что выбрать? [1] [2]
SINGLE-ENDED VS PUSH-PULL [1] [2] [3] [4] [5] [6] [7]
Одноламповые усилители низкой частоты
Как пользоваться характеристиками электронных ламп
Многоламповые усилители НЧ на импортных лампах
Контактно-резисторный коммутатор входов
Как проверять аппаратуру в салоне
Что лучше: 4 или 8 Ом акустика?
Выходной трансформатор для однотактника. Быть или не быть линейным
Простая и быстрая проверка трансформаторов
Десять способов усовершенствовать вашу аудиокомнату
Испытатель ламп
Понижение уровня фона в усилителях
Evolution
Пять правил рационального питания
Трансформаторы в однотактных усилителях
Выходные трансформаторы
Измерение характеристик выходного трансформатора [1] [2]
Однотактный «Magnum»
Какая лампа нам нужна
Какая лампа нам нужна и будет ли она?
Улучшенная конфигурация листов трансформаторной стали
Должен ли УМЗЧ иметь малое выходное сопротивление? [1] [2]
Звук: интересные наблюдения
Вся правда об акустике ProAc
Немного теории лампового звука
О заметности искажений
История лампы 300B
Краткая история возникновения Hi-Fi
Возможен ли "виниловый ренессанс?" [1] [2] [3]
Hi-End: Мифы и реальность [1] [2]
Как не заблудиться в кабельных джунглях?
Побалуйте свои уши! [1] [2]
Ограничение сигнала усилителем – можно ли работать в клиппинге?
"Хай-Энд" умер, да здравствует "Хай-Энд"! [1] [2]
Блестящие звукозаписи [1] [2] [3]
Семь слов об ошибках аудиоэкспертизы
Частотные, нелинейные и фазовые искажения
Внешние факторы, влияющие на восприятие звука
Многоканальный окружающий звук [1] [2] [3] [4]
Магнитная запись: мифы и реальность
Теория схемотехники и звукотехники
Для начинающих. Как работает усилитель [1] [2]
Принципы схемотехники электронных ламп [1] [2] [3] [4] [5] [6] [7] [8]
Хрестоматия радиолюбителя, 1963г. [1] [2] [3] [4] [5]
Конструктивный расчет входных и выходных трансформаторов [1] [2]
Как работают звуковые трансформаторы
Элементарная теория схем с обратной связью [1] [2] [3]
Теория звукотехники
Двухтактно-параллельный усилитель НЧ
Особенности стандартов, описывающих мощность в звукотехнике
Отрицательная обратная связь в усилителях
Классы усилителей мощности
Элементарная теория триода [1] [2] [3] [4] [5] [6] [7] [8] [9]
Как работает лучевой тетрод
О мощности, ваттах, децибелах... [1] [2]
Теория звука [1] [2] [3] [4]
Звук и цифровые технологии [1] [2] [3] [4] [5] [6]
Проектирование абсолютно устойчивых усилителей [1] [2] [3] [4] [5] [6] [7] [8] [9] [10]
Звуковые форматы
Описание стандарта MP3
Правильная мощность
Начинающим. Радиолампа
Высококачественный усилитель низкой частоты
Объемный звук [1] [2] [3]
Парадоксы электрона
Вибратор к гитаре
Ламповый авометр
Старая и популярная 12АХ7/ЕСС83
Принцип устройства и работы электро-вакуумных приборов
Двухэлектродные лампы
Трехэлектродные лампы
Рабочий режим триода
Многоэлектродные и специальные лампы
Электронно-лучевые трубки
Газоразрядные и индикаторные приборы
Фотоэлектронные приборы
Собственные шумы электронных ламп
Особенности работы электронных ламп на СВЧ
Специальные электронные приборы для СВЧ
Надежность и испытание электровакуумных приборов
Основы схемотехники ламповых усилителей
Искажения в усилителях, их измерение, меры по снижению искажений
Основные сведения о радиокомпонентах
Источники питания
Каскады усиления мощности
Каскады предварительного усиления
Широкополосные усилители
Усилительный каскад с катодной нагрузкой [1] [2]
Life in Vacuum. EL34
Life in Vacuum. 6H8C, 6H9C
Life in Vacuum. SV572 SV6550 6C5C 6C3П/6C4П
Двойной триод 6Н3П
Пентод 6Ж5П
6П42С / 6П45С
Лучевой тетрод 6П1П
Пентод 6П14П в оконечном каскаде
Двойной триод 6Н14П
Кенотрон 1Ц11П
Демпферный диод 6Ц10П
Что и как мы слышим
 

 

 

Найти на сайте

 

Информация

Только к середине 80-х возникла новая волна спора между двухтактными усилителями на триодах и пентодных в ультралинейном включении. Противостояние касалось исключительно только РР схем; так что не будем обсуждать этот момент и скажем лишь одно - триоды вернулись, а наряду с ними вся орава усилителей с переключением триод/UL пентод.
    Вторая волна поднялась в начале 90-х, уже с знакомым нам конфликтом - двухтактные триоды против однотактных. Поскольку он так и не разрешен, им мы и займемся. Темы дебатов опять крутятся вокруг фазоинверторов, продуктов искажений, глубины ОС и вдруг всплывшего эффекта под названием "первый ватт".
    Далее...

 

Это интересно

Для примера к вопросу об отличиях и сходстве аппаратуры, которую разрабатывали радиолюбители, и которую выпускала отечественная промышленность, приведем несколько схем наиболее популярных изделий заводов тогдашнего Министерства радиопромышленности. Читатель сам сможет оценить все достоинства и недостатки как радиолюбительских, так и промышленных разработок.
    Магнитофон "Астра-2" выпускался одним из заводов Ленинграда. Магнитофон позволяет производить запись от микрофона, звукоснимателя, радиоприемника, трансляционной сети и перезаписывать фонограммы с других магнитофонов.
    Номинальная выходная мощность усилителя магнитофона 2 Вт, полоса записываемых и воспроизводимых звуковых частот на большей скорости 50...10000 Гц, а на меньшей 50...5000 Гц. Нелинейные искажения на частоте 400 Гц не более 5 %. Полученные фонограммы можно прослушивать как через собственные громкоговорители магнитофона, так и через специальную выносную акустическую систему, обеспечивающую псевдостереофоническое звучание. Магнитофон "Астра-2" питается от сети переменного тока частотой 50 Гц и напряжением 127 или 220 В, потребляемая мощность равна 70 Вт.
    УМЗЧ магнитофона представляет собой простую схему (рис.59), компактную и достаточно устойчивую в работе. В конце 60-х годов "Астра-2" была символом уровня жизни, который можно было назвать "выше среднего", поэтому и компоновка усилителя как бы недоделана: предусмотрена возможность подключения внешней акустической системы, но не предусмотрен дополнительный запас мощности для получения нужного качества воспроизведения. Отличительной особенностью схемы является наличие ООС от нагрузочного трансформатора оконечного каскада в катодную цепь этой же лампы.
    Усилитель магнитофона универсальный, он поочередно используется и для записи и для воспроизведения. Усилитель выполнен на четырех лампах типа 6Н2П, 6Н1П, 6П14П и 6Е1П. В режиме записи используются три каскада усиления НЧ, причем первый каскад (левая половина лампы 6Н2П) используется только при записи с микрофона. В остальных случаях записываемый сигнал подается сразу на второй каскад, собранный на правой половине лампы 6Н2П.
    Потенциометр R7 предназначен для регулировки громкости при воспроизведении и установки необходимого уровня записываемого сигнала по оптическому индикатору в режиме записи. Усиленное напряжение сигнала с первичной обмотки выходного трансформатора Тр2 через цепочку R40, С29 подается на индикатор уровня записи, собранный на лампе 6Е1П по обычной схеме.
    В режиме воспроизведения сигнал с универсальной головки ГУ подается на управляющую сетку левого (по схеме) триода лампы 6Н2П, усиливается всеми четырьмя каскадами предварительного усиления (лампы 6Н2П и 6Н1П) и поступает на сетку лампы 6П14П усилителя мощности. Оконечный каскад нагружен на два громкоговорителя типа 1ГД-9, размещенных непосредственно в корпусе самого магнитофона. Более высококачественное звучание можно получить, если к магнитофону подключить акустическую систему, в которую входят два громкоговорителя типа 4ГД-7, катушка L2, конденсаторы СЗЗ, С34 и два громкоговорителя типа 1ГД-9.
    Регулировка тембра высших звуковых частот осуществляется потенциометром R24, а низших - потенциометром R27.
    Выпрямитель анодного напряжения в усилителе магнитофона "Астра-2" селеновый, типа АВС-80-260. Выпрямленное напряжение сглаживается фильтром, состоящим из двух сопротивлений R37, R38 и двух конденсаторов С26, С27. Для снижения фона переменного тока обмотка накала силового трансформатора шунтируется потенциометрами R31, R32.
    В те же годы достаточно популярной была магнитола "Миния" литовского производства. Радиоприемная часть схемы опущена (рис.60), представлен только оконечный УМЗЧ. Номинальная выходная мощность магнитолы 1,5 Вт.
    Выпрямитель магнитолы собран на четырех селеновых столбах АВС-120-270 (рис.61), включенных по мостовой двухполупериодной схеме. Анодно-экранное напряжение подается через многозвенный RC-фильтр. Потребляемая мощность от сети не свыше 80 Вт, при подключении магнитофона потребляемая мощность возрастает до 125 Вт.
    На магнитофонной панели располагается универсальный, который работает как в режиме записи, так и в режиме воспроизведения. Во время записи лампы Л1 и Л2 работают как усилитель НЧ, а лампа Л4 - индикатором уровня записи. Каскад на лампе ЛЗ используется как генератор стирания и подмагничивания (частота 55 кГц). При воспроизведении сигнал с универсальной головки поступает на сетку лампы Л1 к левую, половину лампы Л2, которые используются как усилитель НЧ. Генератор стирания и подмагничивания (лампа ЛЗ) при этом отключается. Правая половина лампы Л2 при воспроизведении не используется.
    Радиола высокого класса "Ригонда" - разработка рижского завода "ВЭФ". Она рассчитана на прием программ местных и дальних широковещательных станций в диапазонах длинных, средних, коротких и ультракоротких волн. Воспроизведение сигнала могло быть стереофоническим и монофоническим, в зависимости от комплектации изделия.
    В усилителе НЧ используются два каскада на двойном триоде...
    Далее...

 

Информация

 

Усилитель ламповый XD850MKIII

 

XD850MKIII

 

Акустическая система Music Angel One

 Music Angel One

Усилитель ламповый XD800MKIII

 

XD800MKIII

 

Усилитель ламповый MINIP1

 

MINIP1